효율적 비용절감 달성! 굿어스데이터와 함께한 DAVICH안경 Cloud Migration!
- 데이터 News
- 2020. 1. 16. 09:19

안녕하세요 굿어스데이터입니다.
굿어스데이터는 국내 최고의 안경전문기업인
다비치안경체인(이하 DAVICH)과 Oracle Cloud Migration을 함께 하였습니다.
DAVICH는 그룹웨어와 쇼핑몰 아키텍쳐를 클라우드로 이관하는 작업을 진행하였는데요.
DAVICH의 그룹웨어 및 쇼핑몰 아키텍쳐 Migration 과정! 살펴보도록 하겠습니다.
1. OCI(Oracle Cloud Infrastructure) 도입 배경
DAVICH는 국내 최고의 안경전문 기업으로, 사용자의 편의성을 극대화 할 수 있도록 쇼핑몰을
사용자의 편의성을 극대화 할 수 있도록 쇼핑몰을 지속 개선하고 있고, 동시에 해외 사업 영역까지 확장하여
대한민국을 대표하는 안경전문기업으로 발돋움 하고 있습니다.
- 자체 IDC의 On premise 시스템 사용
■ 자체 IDC에 모든 서비스 인프라를 구축하여 자체 유지보수 인력으로 운영 중 입니다
.
■ 쇼핑몰 특성상 이벤트 시 고객 유입이 많아 자원이 많이 필요할 시기가 있습니다.
따라서 트래픽이 높아도 고가용성의 안정적이고 빠르게 운영할 수 있는 사양의 인스턴스를 필요로 하고 있습니다.
■ 기존 운영 장비의 노후와 소프트웨어 구축에 오랜 시간이 걸리는 이슈가 있어왔습니다.
따라서 OCI 도입을 통해 물리 인프라 대비 보다 빠르고 안정적이며 비용 효율적인 사용을 하고자 합니다.
2. 기술지원
- OCI 인프라 최적화 Consulting & DB Migration
■ 고객사에 DB 관련 실무자가 부족한 상황이었습니다.
그리하여 특히 데이터베이스 Migration에 대한 이슈가 존재하였습니다.
따라서 당사의 전문 Database Engineer를 통해 안정적인 Migration을 진행하였으며, Data Guard를 통해 더욱 안전하고 효율적인 구성이 완료되었습니다.
- 자사의 Monitoring Software Argosinsight 및 Redis opensource 활용
■ 굿어스데이터는 안전한 Infra구축 및 유지보수를 위해 다양한Opensource들을 활용하였습니다.
모니터링으로는 자사의 Monitoring Software인 Argos insight를 이용하여 실시간 성능 모니터링 서비스를
구축하였습니다. 이를 통해 네트워크 장애 발생시 신속하게 대응할 수 있는 환경을 구축하는데 성공했습니다.
■ Cloud상에서 사용할 수 없는 Tomcat Session Clustering을 Redis를 사용하여 완벽하게 구성하였습니다.
■ 운영자의 유지보수 및 운영을 위한 암호화 된 VPN프로토콜의 사용으로
Cloud 인프라에 매우 안전하고 유연하게 접근이 가능 합니다.
3. Architecture

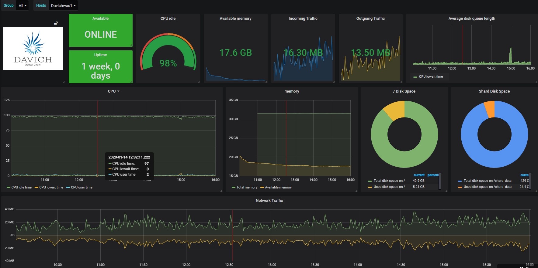
4. Argosinsight


5. 결과
- OCI 구성 및 데이터 이관 완료
■ 그룹웨어 서비스 및 쇼핑몰 전체 서비스 환경을, OCI로 Migration함에 무사히 성공하였습니다!
■ Data보관 및 관리는 언제나 중요한 이슈입니다.
따라서 RMAN Backup을 통해 Object Storage에 주기적으로 자동 백업되도록 구성하였습니다.
■ Block Volume 또한 Oracle Cloud 에서 제공되는 Backup Services 에 의해 자동으로 백업되도록 구성 하였습니다.
■ 구축 후 언제나 이슈 및 장애는 발생할 수 있습니다.
굿어스데이터는 자사의 모니터링 시스템인 Argosinsight를 통해 서버 장애를 실시간으로 파악하고,
자동 알람 기능으로 상시 장애 대처가 가능하도록 하였습니다.
특히나 DAVICH는 Cloud도입 후 IT Infra운영비를 굉장히 절감했다고 하는데요!
Cloud로의 도입! 할까 말까의 고민이 아닌, 언제 빨리 도입할까의 시대가 도래한 것 같습니다.
온프레미스 - 클라우드로의 안정적인 마이그레이션!
앞으로도 저희 굿어스데이터가 함께 하겠습니다!^^
"People make a better world with Data"
[Written by GoodusData / 굿어스데이터]
'데이터 News' 카테고리의 다른 글
| 제1회 에스넷그룹인 수상! 그 영광을 차지한 굿어스데이터의 인물은? (0) | 2020.01.16 |
|---|---|
| 새로운 도약을 꿈꾸며! 2019 굿어스데이터 연말 워크샵! (1) | 2020.01.16 |
| 도전과 혁신의 글로벌 스타트업 축제! K-Startup Week Come Up 행사 후기 (0) | 2019.12.13 |
| 대한민국 소프트웨어(SW)의 거대한 물결! ‘소프트웨이브2019’ 행사 후기 (0) | 2019.12.13 |
| 클라우드의 새로운 방향을 제시하다! 2019 Modern Cloud Day 행사 후기 (0) | 2019.12.03 |
이 글을 공유하기





